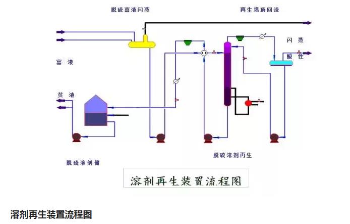
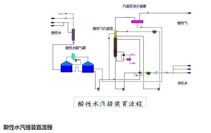
環保:50種工業廢氣、廢水等工藝流程圖






















來源:小依 工程客
聲明
本平臺對轉載、分享、陳述、觀點、圖片保持中立,目的僅在于傳遞更多信息,版權歸原作者。
頭條號:環保愛好者有大量的廢氣、廢水技術干貨,歡迎關注、訂閱、轉發、留言探討,互相學習!謝謝。 點擊關注環保愛好者后,閱讀下面,有很多水、氣、聲、固廢、地下水、重金屬、電磁輻射類知識。
免責聲明:本站部分圖片和文字來源于網絡收集整理,僅供學習交流,版權歸原作者所有,并不代表我站觀點。本站將不承擔任何法律責任,如果有侵犯到您的權利,請及時聯系我們刪除。